
污水處理一體機對可溶性磷的去除主要是通過填料的吸附完成的,而填料的吸附能力有一定的限度,所以為了恢復填料的吸磷功能,在達到飽和吸附后必須進行填料更換,不過這個周期通常較長,維護良好的生物濾池更換周期可長達數年以上。采用完全自動化控制,流程簡單、操作管理方便,噸水運行成本約0.03~0.14元/噸。
一、設備概述
污水通過預處理后,進入污水處理一體機的集水池,再由水泵抽入生物濾池,污水流經長有豐富生物膜的濾料,與生物膜中的微生物充分接觸,水中的污染物被微生物吸附、降解,終轉化為二氧化碳和水,從而使污水得以凈化。該技術COD、BOD和SS去除率可達到75%~95%。一體機一次性投資費用主要有池體的建造、濾料的采購、布水設備等,屬于一體化污水處理裝置的范疇。工程統計表明,工程造價約1.1-1.5萬元/m3。
二、工藝設計
污水處理一體機
污水處理好氧處理工藝可分為活性污泥法和生物膜法?;钚晕勰喾ㄊ撬w自凈的人工強化方法,是一種依靠在曝氣池內呈懸浮、流動狀的微生物群體的凝聚、吸附、氧化分解等作用來去除污水中有機物的方法;生物膜法則是土壤自凈(如灌溉田)的人工強化方法,是一種使微生群體附著于某些載體的表面上呈膜狀,通過與污水接觸,生物膜上的微生物攝取污水中的有機物作為營養并加以代謝,從而使污水得到凈化的方法。
生活污水處理一體機處理的污水為一般生活污水,究其BOD/COD值在0.4以上,其特點是水質指標較穩定、可生化性較好、濃度較低,屬低濃度有機污水,因此擬采用成熟的A/O生物接觸氧化工藝,該工藝操作簡單,運轉費用低,處理效果好,運行穩定。是目前較為成熟的生活污水處理工藝(適合處理氨氮),能有效地確保污水各項指標達標排。
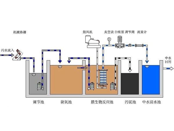
A(2A)O-MBR工藝是兩段缺氧A2O工藝與MBR工藝的結合,其特點是在傳統的A2O工藝中設置了兩段缺氧區(缺氧區Ⅰ和缺氧區Ⅱ),在缺氧區內從好氧區回流的NO3-完全被還原,實現完全反硝化;而在第二缺氧區內實現內源反硝化,節省外加碳源的投加,則可大大提高污水的生物脫氮效率,同時避免了外加碳源,節約運行費用,因此具有很高的價值,下圖為在MBR膜池內的高抗污染FR-MBR膜組件。

三、污水處理一體機優點:
1、體積負荷高,處理時間短,節約占地面積,與活性污泥法比較,體積負荷可高5倍。
2、生物活性高、曝氣管設在填料下,不僅供氧充分。而且對生物膜起到了攪拌作用,加速了生物膜的更新,使生物膜活性提高。其好氧速率比活性污泥法高1.8倍。
3、有較高的微生物濃度,一般活性污泥濃度為2?3g/l而接觸氧化池中絕大多數微生物附著在填料上,單位體積內水中和填料上的微生物濃度可達10?20g/l,由于微生物濃度高,有利于提高容積負荷。
4、污泥產量低,不需污泥回流,與活性污泥法相比,接觸氧化法的體積負荷高,但污泥產量不僅不高,反而有所降低。由于微生物附著在填料上形成生物膜,生物膜的脫落和增長可以自動保持平衡,所以不需回流污泥,給管理帶來方便。
5、出水水質好而穩定,在進水短期內突然變化時,出水水質受影響很小。出水外觀清澈透明,如再加砂濾處理。可作中水回用。
6、消耗低,采用生物接觸氧化法處理污水,一般能節省動力30%。
7、掛膜方便,對含菌種少的廢水,掛膜時接入菌種,運行十多天生物膜就可成熟,當停電或事故不能供氣時,只要將氧化池中的水放完即可,附著在固定床的微生物可以從空氣中獲得氧氣而維持生命,經試驗,在這樣間歇一個月再重新工作,生物膜在幾天內就可以恢 復 正常。不存在污泥膨脹問題,在活性污泥中容易產生膨脹的菌,如絲狀菌,在接觸氧化池中不僅不產生膨脹,而且能充分發揮其分解、氧化能力高的優點。接觸氧化池內填料固定在水中,附著在填料上的絲狀菌有較強的分解有機物的能力,具有立體結構,但沉降性能差,在曝氣池中易隨出水流出,因而不易產生污泥膨脹問題。
8、二沉池采用斜管沉淀池,普通沉淀池存在兩個明顯的缺點:一是懸浮物的去除率不高,一般只有40-60%;二是體積龐大、占地面積多為克服上述缺點,根據淺層沉降原理,設計出了斜管沉淀池。在容積V和池深H一定的條件下,如果增大流量Q,則沉降速度u。隨之增大,從而使沉降效率降低;反之,欲提高去除率(減少u0)則流量Q必須減少。即是說,提高沉降效率和加大處理能力二者是有矛盾的。
四、設備特別之處
污水處理一體機的整個流程都在封閉箱體內進行,異臭氣體很少外泄,能使固液分離,能有效的地處理農村的生活污水,占用面積少,箱體體積小,設施少,維修簡單。
濰坊一辰環保水處理設備有限公司專業生產、設計、銷售生活污水處理一體機、一體化污水處理設備、二氧化氯發生器、加藥裝置、氣浮機、UASB厭氧罐、機械格柵、壓濾機,公司在設備質量、售后及工藝方面是值得信賴的廠家。